Круговая диаграмма не должна содержать слишком большое количество секторов
Некоторые рекомендуют полностью отказаться от круговых диаграмм (pie chart). Возможно, они правы, а может, и нет. Кто-то может сказать, что само по себе использование круговых диаграмм – непростительное нарушение правил. Я с этим не согласен. В любом случае, такие диаграммы достаточно широко распространены, поэтому мы, по крайней мере, должны уметь правильно с ними обращаться.
Избегайте слишком большого количества секторов, потому что в итоге диаграмма может стать нечитаемой.
Что подразумевает под собой «слишком большое количество»? Ответ субъективен, но если становится трудно понять, что один сектор в два раза больше другого, или маленькие секторы начинают казаться одинаковыми, значит, пора уменьшить их количество. В качестве решения можно объединить маленькие секторы в один более крупный под названием «Другие». Это правило касается также и кольцевых диаграмм (doughnut chart).
Кроме того, для визуализации соотношений можно использовать различные другие типы диаграмм.
Пример.
Следующие круговые диаграммы, размещенные в Википедии, представляют площади стран мира.
Левая диаграмма уже и так содержит большое количество секторов, но для малых стран создана еще одна диаграмма также с немалым их количеством. Существует множество других способов визуализации таких данных, например, карта дерева (treemap), различные графические элементы, отмасштабированные соответствующим образом, или обычная карта. Круговые диаграммы в виду своих ограничений просто не предназначены для наборов данных, содержащих более десятка значений.
Как работает графический визуал
Графики, схемы, диаграммы и карты — способы графической интерпретации показателя. Это основной инструмент дашборда, который помогает анализировать данные быстрее. Изучая экран, пользователь визуально считывает информацию о ситуации в бизнесе или подразделении.
Так, на графике сразу видна динамика показателя. Если представить те же данные в таблице или списком, то придется по порядку смотреть цифры каждого периода, чтобы оценить тренд.
Просто попробуйте в уме оценить динамику ряда чисел: 23, 46, 15, 48, 32, 14, 18, 56, 118, 16, 20, 25. Не самая простая задача для среднестатистического человека.


В структурных диаграммах видны преобладающие доли. Обычно в них нет абсолютных величин, однако визуально пользователь понимает, адекватна ли такая структура для его процессов. Если что-то не так — можно углубиться в частные показатели, если все в порядке — перейти к следующим данным.


Пользователю, который оперирует информацией в разрезе территорий, пригодятся карты. Это актуально для управляющих сетями или чиновников высокого ранга. На карте с помощью цвета можно отразить разную температуру показателя, которая будет сигнализировать о ситуации в отдельной локации.

Использование карт на дашбордах

Использование карт на дашбордах
Без карты пришлось бы изучать список по регионам и вручную искать проблемные субъекты, что заняло бы намного больше времени.
Визуализация экономит время и помогает быстрее разобраться с цифрами.
Infogram
Интуитивно понятный инструмент для создания инфографики, с которым достойный результат получат даже далекие от дизайна люди. После регистрации вы получите доступ к тысячам готовых шаблонов. Достаточно подставить свои данные и скачать в форматах PNG, JPG, GIF, PDF, HTML. Или проявить немного фантазии и собрать уникальную инфографику из отдельных элементов.
Дизайн можно брендировать: добавлять логотип, использовать фирменные цвета. Еще сервис поддерживает интерактивные форматы и анимацию — визуальный контент можно сделать еще более заметным. У Infogram есть плагин для WordPress: встроить инфографику на сайты под управлением этой CMS получится за один клик.
В бесплатной версии можно создавать до 10 проектов в месяц, выбор шаблонов ограничен, нет возможности скачать результат (только опубликовать онлайн). Платная подписка стоит от 25 долларов в месяц.

Как оформить отчет по контекстной рекламе, чтобы клиент всё понял
Традиционный отчетный период — это месяц. В цифрах за месяц будут видны изменения, которые уже дает работа, или как минимум их потенциал. Некоторые клиенты любят проводить контроль чаще, например по итогам двухнедельных спринтов.
Мы используем «Яндекс Метрику», «Яндекс Директ» и Roistat, чтобы собрать и состыковать между собой данные для отчета. Затем переносим данные в Google Sheets и визуализируем Power BI
Самое важное в отчете — это его структурированность, наглядность и понятность. Если вы скинули отчет клиенту и получили в ответ много вопросов, что-то явно пошло не так
Перед отправкой можно показать готовый результат человеку, который меньше погружен в процессы. Он пробежится по документу свежим взглядом и поможет найти точки роста, либо покажет, что написано слишком сложно.

Денис Мостипак,
senior-PPC-специалист в Jam Agency
Советы по оформлению отчетов от Jam Agency:
- Выносите в отчет только важные для клиента данные. Нет смысла погружать клиента в те детали, которые ему ничего не дадут. Например: «тестируем автостратегию по диванам, планируем получать 20 лидов в неделю по 3000 ₽». В отчете не нужно уточнять, какие настройки вы используете, как вы сформировали прогноз по лидам.
- Визуализируйте всё, что сложно читается. Таблицы с огромным количеством данных — это сложно для восприятия. Используйте графики, диаграммы, пайчарты. Чем проще считывается информация с цифрами, тем лучше.
- Показывайте результаты в деньгах. Клиент не всегда смотрит в разрезе показателей, как это делает специалист. Куда понятнее для него будет, если покажете, как ваши действия отразятся на выручке.
-
Делайте прогноз результатов в целом и по конкретным задачам. Например:
- в следующую итерацию планируем получить 200 лидов по 3000 ₽;
- запустим РСЯ на автостратегии и получим 60 лидов вместо 50 с CPL на 300 ₽ ниже;
- отключим смарт-баннеры и сэкономим 30 000 ₽ в месяц, и направим их на тест товарной галереи.
Оформите отчет в гугл-документе или презентации. В таком формате будет проще поставить все нужные визуальные элементы, а основные тезисы прописать текстом.
Красиво и понятно на мобильном устройстве
Мобильность – важный аспект, который важно учитывать при подготовке отчетов. Часто данные руководству или партнерам нужно отправить в сжатые сроки, и с высокой долей вероятности их будут просматривать с помощью мобильного устройства
Здесь требования еще выше — ведь человек должен на ходу и на маленьком экране с одного взгляда получить нужную информацию.
В мобильной версии ненужные элементы удаляются, меняется горизонтальное и вертикальное расположение, появляется возможность удобного редактирования.
Если в нашей отчетности присутствуют карта, таблица и кружки, для мобильной версии система предложит, например, убрать менее информативную карту и уменьшить размеры кружков. Уменьшается набор используемых цветов, диаграммы могут стать полупрозрачными, чтобы не закрывать друг друга. Убираются значения осей и сетки, которые тоже загромождают представление. Активно используются интерактивные подсказки и контекстная подсветка.
Как могут выглядеть данные на мобильном:

Пример аналитических дашбордов для мобильных устройств
Использовать визуальный анализ
Чтобы получить максимум от экранного пространства, информация должна быть не просто удобно отображена, она должна быть интерактивна и легко изменяема.
Например, мы выбираем на карте регион и при наведении на него подсвечивается визуальная подсказка – данные по продажам в этом регионе, показатели по отдельным продуктам, менеджерам, история развития бизнеса в этом регионе и так далее.

Пример выделенного контекста в интерактивном отчете по продажам
Аналитическая система позволяет мгновенно переключаться между режима демонстрации и редактирования, если нужно уточнить какой-то показатель или найти источник той или иной цифры.
Визуальный анализ не только удобен и эргономичен, он может подсказать неожиданные выводы. По сути, это новый подход к аналитике – когда в self-service аналитические системы человек загружает данные, а на выходе получает самую разную информацию, которая дает толчок к дальнейшему развитию компании.
Методы визуализации данных
Методы визуализации данных помогают человеку принимать решения на основе данных, повышать потенциал бизнеса и повышать уверенность в маркетинге.
Визуализация в таблицах Excel и Google предоставила пользователям множество методов визуализации данных.
Ниже приведены некоторые методы визуализации данных, которые вы можете использовать для эффективного представления и интерпретации ваших данных.
Выбор типа визуализации данных будет зависеть от ваших рабочих данных.
Некоторые из методов визуализации данных включают в себя;
- Графики
- Карты
- Диаграммы и матрицы
- Excel и Google Таблицы
Графики
В методах визуализации данных обычно используются диаграммы и графики.
Диаграммы представляют собой графическое представление индивидуальных данных. В этом методе визуализации данных используются символы для улучшения понимания и правильной интерпретации данных.
Диаграммы и графики преобразуют большие объемы данных в понятные и последовательные визуальные эффекты.
Примеры диаграмм и графиков для визуализации данных включают в себя;
- гистограмма
- Круговая диаграмма
- Линейный график
- Диаграмма площади
- Диаграмма облака слов
- Диаграмма Санки
1. Гистограммы
Гистограммы сравнивают данные визуализации данных и выделяют данные для анализа. Эти диаграммы представляют собой популярные и простые в использовании методы визуализации данных. На одной оси показаны сравниваемые различные категории, а на другой — измеренное значение.

2. Круговые диаграммы
Этот метод визуализации данных широко используется в областях, где данные собираются и требуют анализа. Эти диаграммы отражают количество различных классификаций и облегчают сравнение данных.
Если вы работаете с большим количеством рядов данных, круговые диаграммы могут оказаться не очень подходящими. Это связано с тем, что каждый срез уменьшается по мере увеличения серии данных.

3. График
На диаграммах такого типа показаны постоянные временные рамки постепенного изменения данных. Линейный график отражает различные изменения в ваших данных в определенный момент времени.
Источник
4. Диаграмма с областями
При визуализации данных диаграммы с областями должны иметь определенную прозрачность. Это позволяет пользователю наблюдать, интерпретировать и анализировать пересекающуюся корреляцию между рядами данных.
Источник
5. Диаграмма облака слов
Это метод визуализации данных, который используется для представления текстовых данных. Это графическая визуализация, содержащая словарный запас. Облачные диаграммы слов содержат большой объем текстовых данных и могут быть быстро интерпретированы пользователями.
Источник
6. Диаграмма Санки
Эти типы визуализации данных описывают различные наборы данных с использованием схематического представления потока данных. Узлы позволяют систематизировать данные, обеспечивая более простую интерпретацию и эффективную визуализацию данных.
Диаграмма Санки состоит из вертикальных колонн и горизонтального потока. Пользователь может быстро прочитать данные в потоке. Таким образом, с помощью этой техники визуализации данных вы можете прочитать свои данные и принять правильные решения.
Источник
Карты
При визуализации данных использование карт зависит от объема анализируемых данных. Карты позволяют получить краткое изложение данных. Карты в визуализации данных используются для анализа и отображения данных географически.
С помощью карт вы можете узнать распределение данных и способы их визуализации. Карты также позволяют правильно организовывать, анализировать и легко понимать большие объемы данных.
Источник
Диаграммы и матрицы
Диаграммы и матрицы выбираются при визуализации данных в зависимости от типа анализируемых данных. Диаграммы и матрицы — это методы визуализации данных, которые отображают и исследуют связи между наборами данных.
Матрицы и диаграммы помогают показать корень проблемы и, следовательно, принять правильное решение.
Источник
Визуализация в таблицах Excel и Google.
Визуализация данных в таблицах Excel и Google в современном маркетинге имеет решающее значение. Таблицы Excel и Google — отличные инструменты для любой организации, позволяющие принимать решения на основе данных.
Визуализация в таблицах Excel и Google предоставляет пользователю различные методы визуализации данных. Это поможет легко анализировать и интерпретировать данные.
Визуализация в таблицах Excel и Google дает вам гибкость при создании ряда данных. Представление визуализации данных в таблицах Excel и Google – это удобная и простая интерпретация.
Началом отсчета для столбчатой диаграммы должен быть ноль
Столбчатая диаграмма (bar chart) визуализирует данные посредством высоты столбцов. Чем ниже столбец, тем меньше представляемое им значение, чем выше столбец, – тем больше значение. Чтобы сравнить значения, необходимо сравнить высоту столбцов. Этот принцип лежит в основе данного типа диаграмм.
Если же сместить начало отсчета, тогда визуальное представление будет искажено.
Для примера посмотрите на рисунок выше. На первой диаграмме слева сопоставляются значения 50 и 100. При этом началом отсчета является ноль. Все правильно. Столбец, представляющий значение 100, в два раза выше столбца, представляющего значение 50, потому что 100 в два раза больше, чем 50.
Но если сдвинуть начало отсчета и установить его на другом значении, превышающем ноль, высота левого столбца уменьшится. Высота правого столбца останется неизменной. Исходное соотношение между высотами столбцов нарушится. Если продолжать дальше, левый столбец полностью исчезнет, и это будет означать, что 100 бесконечно больше, чем 50.
Пример.
Следующая диаграмма была показана на канале Fox News.
Значение, представленное правым столбцом (7 066 000) на 17,8% больше значения, представленного левым столбцом (6 000 000), но при этом правый столбец почти в три раза выше левого.
Кто-то может возразить, что акцент сделан на различии двух значений, а не самих значениях. Даже если так, все равно столбчатая диаграмма – это не лучший выбор. В данном случае более рациональным решением было бы применение временного ряда (time series), представляющего суммарное значение за каждый месяц.
Из чего состоит хороший отчет?
Наивно полагать, что клиент будет изучать подробные таблицы с кучей данных или разбираться в интерфейсах систем аналитики. Поэтому мы планируем содержание отчета так, чтобы представить клиенту важную информацию лаконично и четко.
Мы в агентстве разработали готовый план составления отчета с ключевыми показателями, которые помогают клиенту увидеть результаты работы, не тратя время на долгое изучение документа.
Нам важно, чтобы в отчете были представлены не просто сводные таблицы, а понятные виджеты по показателям, на которые влияет рекламная кампания, с комментариями и выводами.
Мы включаем в отчет как успешные, так и неудачные результаты, чтобы наметить план работ на следующий месяц и улучшить результаты.
Чтобы оценить наши действия, прописываем, что уже сделано и какие изменения внесены в рекламные кампании.
2. Статистика по рекламным каналам
Специалисты, которые понимают, зачем делать отчет, знают, как сделать его информативным и наглядным для клиента.
Клиенту, как правило, не важны CTR, средняя цена клика, процент отказов. Клиент ждет результат и хочет знать ответ, есть ли продажи по рекламе, звонки и заказы по объявлениям.
Поэтому мы также ориентируемся на результат. У большинства клиентов результат — это качественное целевое обращение — заказ или заявка. Поэтому цена за клик и число показов не так важны для нас. Если по многим показателям спад, но при этом цена за заказ снижается, мы воспринимаем это положительно.
Собираем обратную связь по реальной ситуации от клиента, так как по нашим показателям может быть рост, а по конечным показателям (продажи) — спад.
Может быть вариант, когда число заявок растет, но падает их качество. Мы стараемся следить за этим моментом, а не просто показывать красивые цифры. Важнее, чтобы клиент реально видел рост своего бизнеса и получал качественные лиды.
Поэтому мы представляем статистику за отчетный период по ключевым параметрам, по которым можем оценить бюджеты и пользу для клиента: заказы, звонки, продажи, прибыль.
Комментируем, что учтено в статистике и как произведены расчеты.
3. Сравнение показателей с предыдущим месяцем
Изучаем показатели в сравнении с предыдущим периодом, чтобы фокусироваться на результатах и оценить их в динамике. Представляем данные в процентном и количественном соотношении.
4. Выводы по результатам месяца
Резюмируем промежуточные результаты и интерпретируем их для дальнейшего обсуждения с клиентом. Делаем выводы, подкрепляем цифрами и даем развернутый комментарий, что сработало успешно, какие кампании в приоритете, а какие стоит отключить.
5. Статистика из Яндекс Метрики
Дополняя текстовую информацию визуалом, тем самым мы подтверждаем достоверность представленных данных графиками из Яндекс Метрики. Иногда для большей точности делаем выгрузку из Битрикс.
Выбираем виджеты с графиками в разрезе месяца, чтобы показать клиенту общую ситуацию и качество привлекаемого трафика.
6. План работ на следующий месяц
Исходя из результатов и выводов, составляем план на следующий месяц: что нужно делать, чтобы сохранить или улучшить результаты, какие ставим цели и что предпринимаем, чтобы их достичь.
Также даем рекомендации по сайту, чтобы исправить слабые места на страницах и не потерять заявки из-за недочетов сайта.
7. Отдельно выгружаем статистику из Яндекс Директа
К отчету с наглядными графиками, ключевыми показателями и комментариями специалиста, прилагаем отдельный отчет с подробными данными по кампаниям.
В первом отчете клиент видит суть и понимает, как действовал специалист и почему получены такие результаты. Такой отчет экономит время клиента, не вводит его в заблуждение и повышает доверие к специалисту.
Во второй отчет выгружаем статистику из рекламного кабинета Яндекс Директа в виде таблицы, в которой отражены детальные данные по кампаниям и показателям с цифрами и датами. Такой отчет нужен, чтобы клиент видел, что представлены честные данные.
8. Опционально различные отчеты из Яндекс Метрики индивидуально под клиента
Если клиент хочет знать более глубокую аналитику, мы делаем такие отчеты опционально по запросу. В отчете из Метрики могут быть графики по рекламным кампаниям, типам площадок, рекламным системам, отчеты в сравнении с предыдущим периодом или в разрезе конкретного периода.
Зачем это автоматизировать
Коллеги, с которыми я это обсуждала, сходятся на том, что современные сервисы аналитики предоставляют слишком много информации.
Например, в нашем случае нужно отслеживать ключевые показатели эффективности (KPI):
- из Google Analytics;
- четырёх социальных сетей, где мы совмещаем органический трафик и платное размещение;
- результатов опроса пользователей сайта;
- сервиса, который мониторит доступность и надёжность сайта в целом и эффективность поисковой оптимизации в частности;
- email-рассылок.

Это далеко не полный список, но мы решили начать с малого.
Все эти инструменты представляют данные разным образом, и извлекать их ручками (особенно из соцсетей) — так себе задачка. А если представить, что для разных групп в компании (буду дальше звать их стейкхолдерами) нужны разные KPI, и все хотят данные в лучшем случае за вчера, а не за прошлую неделю, то работа аналитика превращается в бесконечное создание графиков в Excel или одиноких дэшбордов в сервисах типа Tableau и рассылку презентаций коллегам.
Анализировать результаты и планировать улучшения в этом случае уже некому. В крайнем случае это будет за вас делать Пушкин, а он, как мы знаем, не очень это любит.
В нашей ситуации было несколько групп стейкхолдеров:
- высший менеджмент, которому нужны данные верхнего уровня;
- менеджмент отдела коммуникаций, заинтересованный в общей картине;
- менеджмент бизнес-единиц, которым интересна отдача только их продуктов;
- локальные стейкхолдеры, управленцы, работающие на локальных рынках, желающие одновременно видеть общую картинку, следить за тем, что происходит в других странах, и, конечно, знать, что творится у них дома.
Что должно быть на дашборде
Перед тем, как делать дашборд, нужно понять, какие данные на нем будут отражены.
В идеальном мире заказчик знает, какие цифры нужны его сотрудникам
А еще готов сгруппировать их по приоритету и важности. Тогда агентству можно проскочить этап аналитики и сразу начать разработку экранов
Однако чаще бывает так:
У компании нет готовой базы показателей. В этом случае нужно с нуля составить список данных, которые будут выводиться на дашборде.
У компании есть примерное видение по наполнению дашборда. Требуется доработка первоначального набора данных — как в сторону расширения, так и сокращения.
В распоряжении огромное количество данных
Здесь важно отобрать действительно полезные показатели, чтобы пользователь не утонул в потоке информации.
Во всех случаях нужна аналитика — исследования помогут определить пул данных для пользователей. Мы перечислим ряд инструментов, которые были эффективны в нашей практике.
Глубинные интервью
Глубинные интервью (Customer Development, CustDev) помогают напрямую у пользователя узнать, какая информация пригодится в его работе и какие показатели наиболее важны.
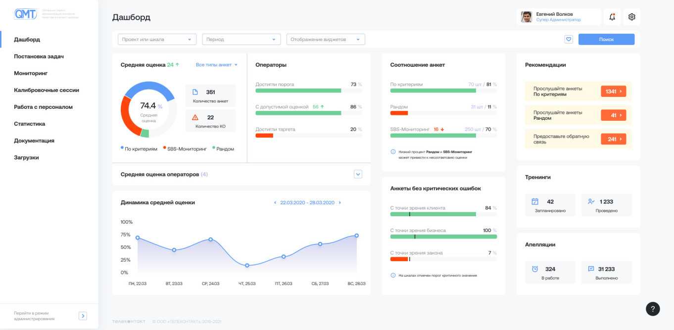
Мы перерабатывали интерфейс сервиса QMT — системы контроля качества в контакт-центрах. Одной из задач проекта была модификация имеющихся дашбордов супервайзеров. Эти сотрудники отвечают за отдельные проекты и отслеживают эффективность командной работы по ним.
Аналитики провели CustDev с сотрудниками заказчика и узнали:
какие метрики они используют для оценки проекта
на что обращают внимание в работе
за чем следят в ежедневной рутине
какие из показателей для них наиболее важны
что бы им хотелось видеть на информационной панели
чего им не хватает и что не устраивает в текущем дашборде.

Дашборд супервайзера
Настоящее глубинное интервью — это когда вы узнаёте, как живут пользователи в системе, для чего им нужны те или иные показатели. Если вы провели опрос, но не знаете распорядок дня сотрудника, то исследование вряд ли поможет в разработке.
Поговорите с теми, кто будет использовать дашборд.
Информация из первых рук поможет выявить данные, которые будут актуальны для дашборда и отсечь лишнее.
Полевые исследования
Еще один способ узнать, как пользователь принимает решения — изучить процесс его работы. Метод актуален при создании дашбордов для работающих систем, которыми уже пользуются люди.
Все в том же QMT мы просили сотрудников провести обычный рабочий день в системе и наблюдали, как они выполняют рутинные задачи. На наших глазах люди пользовались системой и объясняли, зачем выполняются те или иные действия.
Так мы подробнее разобрались с задачами, приоритетами и этапами работы супервайзеров. Например, главный показатель, на который они ориентируются — средняя оценка эффективности контакт-центра. А одна из задач сотрудника — контроль работы операторов и проверка их рейтинга.
Попросите пользователя провести обычный рабочий день и узнайте, что происходит в его рутине.
Тотальное погружение в процессы пользователя поможет понять, какими категориями он мыслит и какими данными оперирует чаще всего.
Изучение процесса принятия решения
В проекте по досудебному обжалованию мы плотно взаимодействовали с командой клиента. В распоряжении было более 50 показателей, и в процессе совместной работы мы корректировали наполнение дашбордов.
Привлекайте в работу знающих консультантов.
Специалисты на стороне заказчика лучше знакомы с конечными пользователями, их задачами и особенностями принятия решений на разных уровнях. Командная работа помогает агентству создать инструмент, основанный не на фантазиях, как бы это могло быть, а на том, как это происходит на самом деле.





























